Nowcasting Series
This module provides functionality for nowcasting financial data using a Multi-Frequency Long-term and Event-based forecasting method.
Tutorials
are the best documentation — Nowcasting Series Tutorial
Nowcasting Module
This module demonstrates how to use the sovai
library for nowcasting financial data, particularly focusing on accounting data for mega-cap stocks.
Setup
First, import and authenticate with the sovai
library:
Nowcasting
For a Specific Stock
To perform nowcasting for a particular stock (e.g., AAPL) and a specific accounting metric (e.g., accounts receivable):
df_accounting.query("ticker == 'AAPL'").nowcast("data", "accounts_receivable")
For All Stocks
To perform nowcasting for all stocks in the dataset:
df_accounting.nowcast("data", "accounts_receivable")
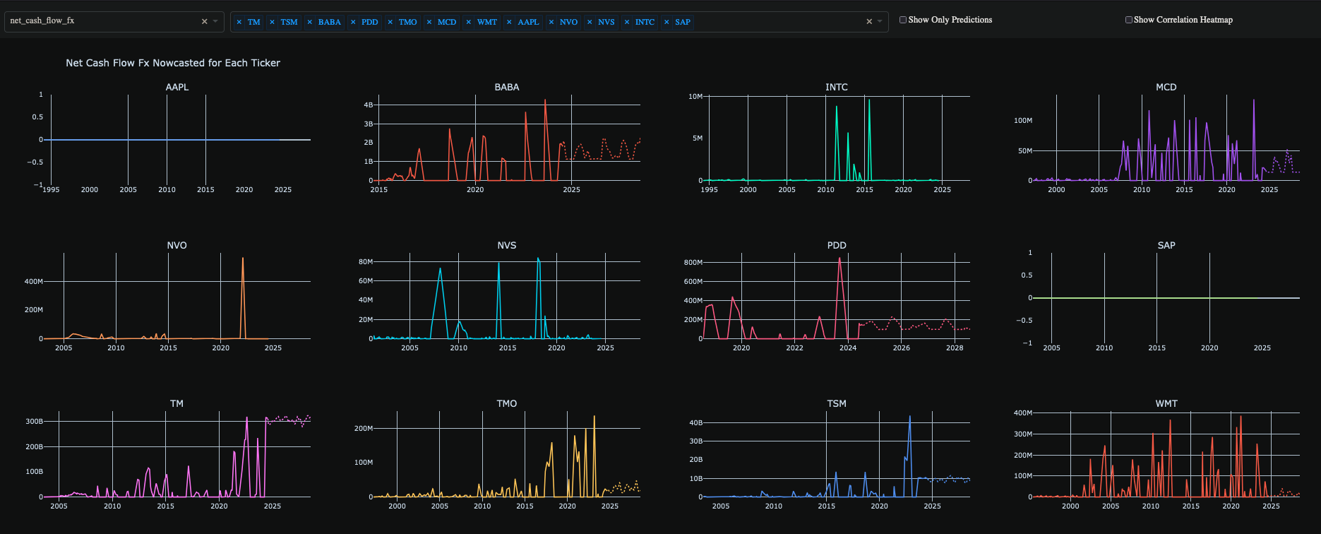
Visualization
To create a plot of the nowcasted data:
df_accounting.nowcast("plot")

Notes
The
sovai
library provides methods for data retrieval, stock selection, and nowcasting.The
nowcast
method can be used with "data" parameter to return nowcasted data, or "plot" to generate a visualization.Make sure you have the necessary permissions and a valid token to access the
sovai
library and its data.
This notebook demonstrates a streamlined approach to nowcasting financial data using the sovai
library, allowing for quick analysis of accounting metrics for mega-cap stocks.
Last updated
Was this helpful?